卡车之家 来卡车之家App
及时获取
最新卡车资讯
你好, 网站地图
卡车之家,商用车互动服务平台 全国
选择地区
全国 北京 河北 江苏 浙江 山东 河南 广东 上海 四川 重庆 山西
扫码下载APP

微信扫一扫下载详情

关注微信

微信扫一扫关注详情

轻卡 重卡 微车 牵引车 载货车 自卸车 皮卡 挂车 专用车 总成/配件 电动车
卡车之家
您的当前位置:首页 > 评测与技术 > 技术分析

高压共轨与单体泵 它俩都有什么不一样

高压共轨与单体泵 它俩都有什么不一样

【卡车之家 原创】对于排放日益严格的今天,很多发动机都采用了高压共轨技术。除了这个技术以外,还有另一个供油技术-电控单体泵,它也是很多发动机采用的技术之一,这两个技术之间有什么区别呢?

●  高压共轨和单体泵 它们分别是咋回事

高压共轨与单体泵 它俩都有什么不一样

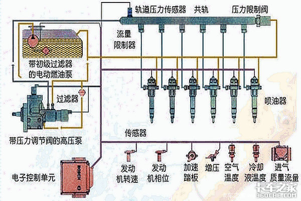
高压共轨全称叫做电控高压共轨,简单的说就是由一个油泵产生高压柴油,再将高压柴油储存倒共轨管里,由ECU根据各传感器的数据计算出最佳喷油正时和喷油量,再由电控的喷油器喷入汽缸进行燃烧。它的最大特点是产生压力和喷入汽缸的过程完全分开,这样的好处是能保证每个喷油器的喷射压力一致,并且可以做到多次喷射,使燃烧更完全排放更佳。

高压共轨与单体泵 它俩都有什么不一样

而电控单体泵则不同,他的外形和传统机械泵相似,但它是每缸一个单独的油泵和喷油器,有几个缸就有几个独立的单体泵。它由ECU根据采集的数据通过油泵上的电磁阀来控制油泵的升程来达到控制喷油压力目的,与此同时ECU还能根据实时数据,调整最佳喷油时间和喷油量,使得燃烧更好排放更低的作用。

高压共轨与单体泵 它俩都有什么不一样

简单的说,高压共轨就像是一个喷泉,一个加压泵将水送到管子里,管子上带着N个喷水头。而电控单体泵就像是喷泉中心喷的最高的几根水柱,那几根水柱就是一个泵只带动一个喷嘴,就像电控单体泵一样,有几个缸就有几个单体泵一一对应。

文章标签:
12下一页阅读全文
提示:支持键盘"← →"键翻页

本文导航

  • 第1页:高压共轨和单体泵 他们是咋回事
条网友评论

下一篇

配奔驰机只要38万 这款大运N9配置划算

在今天,我收到消息,搭载着奔驰OM460LA.E3B/4动力的大运N9 6X4的旗舰产品已经到店,该车配置非常高,除了搭载奔驰动力,还匹配了法士特变速箱和汉德桥,... 2017年05月25日
我要评论 意见反馈