卡车之家 来卡车之家App
及时获取
最新卡车资讯
你好, 网站地图
卡车之家,商用车互动服务平台 全国
选择地区
全国 北京 河北 江苏 浙江 山东 河南 广东 上海 四川 重庆 山西
扫码下载APP

微信扫一扫下载详情

关注微信

微信扫一扫关注详情

轻卡 重卡 微车 牵引车 载货车 自卸车 皮卡 挂车 专用车 总成/配件 电动车
卡车之家
您的当前位置:首页 > 评测与技术 > 技术分析

迎风能尿三丈远 电控高压共轨就这回事

【卡车之家 原创】电控高压共轨,也就是卡友们常说的电喷,从国三排放开始就逐步走进了大家的视线,随着对排放要求日益严格,电控高压共轨发动机也更加普及,但高压共轨究竟是怎么一回事,使用保养需要注意些什么,很多人还是不太了解的,下面我们就来一起学习一下,电控高压共轨系统是怎么回事。

迎风能尿三丈远 电控高压共轨就这回事

●  电控高压共轨 究竟是个什么鬼

迎风能尿三丈远 电控高压共轨就这回事

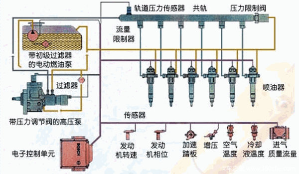
简单来说,共轨技术就是在由高压油泵、油轨、压力传感器和控制电脑(ECU)所构成的闭环系统里,把对柴油加压的过程和喷射到气缸里的过程完全分开供油方式。高压油泵把加压后的柴油输送到公共油管,也就是油轨里面。

迎风能尿三丈远 电控高压共轨就这回事

ECU通过对油轨压力的控制,使得油压的高速和发动机的转速无关,油轨里始终保持着一定的压力,这时候再通过高压油管连接到喷油器,由EUC控制喷油器电磁阀的开启,完成整个供油过程。啥?这么说看不懂?那咱就打个比方来说明这个过程。

迎风能尿三丈远 电控高压共轨就这回事

你身体里的膀胱就好比是,共轨系统里的油轨,是用来储存液体的。当你找不到厕所就得憋尿,这个憋尿的过程,就好比是高压油泵往油轨里加压的过程,当你找到厕所开始撒尿,这就好比是共轨系统里的喷油嘴打开电磁阀往气缸里喷油的过程。

迎风能尿三丈远 电控高压共轨就这回事

撒尿这事儿是由您的大脑控制括约肌来完成,而在共轨系统里这个控制过程,由控制电脑(ECU)和喷油器上的电磁阀来完成,这就是电控高压共轨的原理。当然,共轨里没有用完的柴油可以通过回油管回到油箱,撒尿您就得一次撒完,这个可不能分几次来。

●  共轨系统压力大 省油更环保

迎风能尿三丈远 电控高压共轨就这回事

共轨系统会根据发动机的运转需要,由ECU将油压控制在200-1800bar之间的任意值,而传统的直列泵最大压力只有170bar左右,就算是VE泵也只有600bar左右,和共轨的1800bar相比,压力低了不少。

迎风能尿三丈远 电控高压共轨就这回事

我们都知道,压力越高,柴油喷射的雾化效果越好,燃烧就会更完全,发动机的动力就更好,柴油利用率高,并且有利于减少排放,理论上来说电控高压共轨更省油。这么说看来还是难懂是吧,那么我们再次用撒尿这个大家每天都做的事来打个比方。

迎风能尿三丈远 电控高压共轨就这回事

平时想撒尿的时候,迎风尿估计大多数人都得把鞋打湿,这就好比是传统机械泵压力小,柴油雾化不好,燃烧不完全,有时候还有黑烟;当憋尿憋到无法忍受的时候,迎风也能尿三尺,这就好比是共轨系统,压力更高,柴油雾化更好,柴油燃烧完全,排放也就更环保。

●  共轨系统很精密 使用保养很重要

迎风能尿三丈远 电控高压共轨就这回事

共轨系统压力较高,流量控制精确,理所当然的对各部分的组件的间隙就要求得非常严格,间隙单位都是以微米来计算。这就对柴油的清洁提出了很高的要求,共轨系统要求必须过滤掉95%的水分和98%的3-5微米的颗粒,机械泵时代的滤清器明显不能适应这个要求。

迎风能尿三丈远 电控高压共轨就这回事

所以各位卡友的车如果装配的是高压共轨的发动机,一定要注意,请到正规的加油站添加柴油,而且必须使用正宗的滤清器,并且需要按照规定定期更换,才能保证您的共轨系统健康的工作,单就一个电控喷油嘴的价格也在千元以上,如果不正确的使用保养,带来的损失将会是很大的。

●  编后语

随着发动机电控高压共轨技术的普及,很多以前的老的使用保养方式已经不能适应,我们只有对共轨系统有所了解,才能对这套系统进行正确的使用保养,才能使您的卡车为您创造更好的效益。(文/图 蒋岱)

●  相关阅读:

共轨"一统江湖" 三大电控喷油系统介绍

必不可少的 高压共轨助力国四全面实施

文章标签:
条网友评论

下一篇

440马力窄体运坦克 访广州重汽C7H用户

中国重汽推出的SITRAK C7H牵引车,从上市至今一直都备受关注,通过重汽一直不断的推广以及用户的口碑宣传,在广东地区的物流运输市场取得了一定的成绩... 2016年03月07日
我要评论 意见反馈