卡车之家 来卡车之家App
及时获取
最新卡车资讯
你好, 网站地图
卡车之家,商用车互动服务平台 全国
选择地区
全国 北京 河北 江苏 浙江 山东 河南 广东 上海 四川 重庆 山西
扫码下载APP

微信扫一扫下载详情

关注微信

微信扫一扫关注详情

轻卡 重卡 微车 牵引车 载货车 自卸车 皮卡 挂车 专用车 总成/配件 电动车
卡车之家
您的当前位置:首页 > 卡车新闻 > 业界动态
现代商用车

关键时刻发力 紧急转向系统何时普及!

【卡车之家 原创】汽车的转向都是通过转向助力来实现的,最老式的叫不可变助力转向,也就是俗称机械式转向系统,目前商用车上几乎都换成了液压助力泵。但是,液压助力转向是不是任何时候都靠谱呢?

关键时刻发力 紧急转向系统何时普及!

●  机械式液压助力 油泵增压

机械式助力转向提供液压的液压泵由发动机通过皮带或者齿轮驱动,也就是说只有发动机运转,转向泵才能够运转,这就是为什么发动机熄火后方向盘助力消失的原因。

关键时刻发力 紧急转向系统何时普及!

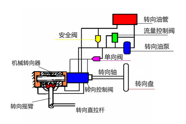
整体滑阀式液压动力转向系统

一般情况下,货车上所采用的都是整体滑阀式液压动力转向系统,主要由油泵、油箱和制成一体的循环球式转向器、转向控制阀、动力缸组成。简单来说也就是在车主转动方向盘时,该助力系统会产生一部分液压油压力,通过液压油的流动来确保驾驶员能够轻松完成转弯等动作。

一般情况下,货车的转向助力系统采用液压来完成转向动作,而液压的压力则来源于发动机。一旦车辆熄火,那么随之助力油泵就会停止工作,那么自然就没有了转向助力,尤其是在高速上没了方向几乎不敢想象后果。

●  紧急转向助力泵 为何要2万?

前些时日,在走访四川现代的时候了解到一款创虎6X2的载货车现目前装配有紧急转向助力泵,正好解决了上面提到方向锁死的问题。

关键时刻发力 紧急转向系统何时普及!

据了解,现目前四川现代载货车上装配的这款紧急转向助力泵,在发动机熄火停止工装的状态下,该系统由电力驱动可以起到代替转向油泵的作用。也就是说,该系统检测到发动机熄火之后,便立即接替转向油泵的工作,当转向控制阀发出转向信号时,该系统可以立即向机械转向器供油,以确保熄火状态下,驾驶员仍然能够控制汽车的方向。

关键时刻发力 紧急转向系统何时普及!

当然,这款紧急转向助力泵的价格也不菲,据了解,光这套系统的选装价格就要2万元。我曾试图于销售人员开玩笑说,那么拆了这套紧急转向助力系统,那么这款车岂不便宜2万元左右车更好卖?对方的答复称,韩方为了最大程度的确保驾驶员的行车安全,不允许拆掉车上的紧急转向助力泵。

●  编后语:

为了确保行车的安全,大部分车企越来越重视一些辅助装置的研发,并取得实际的效果。但由于受到价格等因素的制约,市场普及度一直偏低。这些辅助制动装置如果能够早日量产,并拥有亲民的价格,将会形成强大的竞争力,而且发生安全事故的概率将大大降低。(文/图 苟祖胜)

●  相关阅读:

刹车失灵太可怕 缓速器何时能够普及?

首次搭载玉柴动力 创虎载货车实拍图解

文章标签:
创虎XCIENT

创虎XCIENT 载货车

厂商指导价:37.8-48万元
询底价
条网友评论

下一篇

汕德卡嘉年华58台订单 曼技术功不可没

2016年6月21日,中国重汽集团济南商用车有限公司携上海时代天成汽车销售有限公司在上海举办了“中国重汽汕德卡/斯太尔2016产品体验嘉年华”.参加此... 2016年06月21日
我要评论 意见反馈